The Bulk Import feature makes it easy to upload multiple assets into Strev using a single CSV or Excel file. This guide walks you through the entire upload process — from preparing your data to verifying your entries.
When to Use Bulk Upload
Use this feature when you need to:
- Import large volumes of assets in one go
- Migrate data from another system
- Save time from manual entry
Step-by-Step Guide
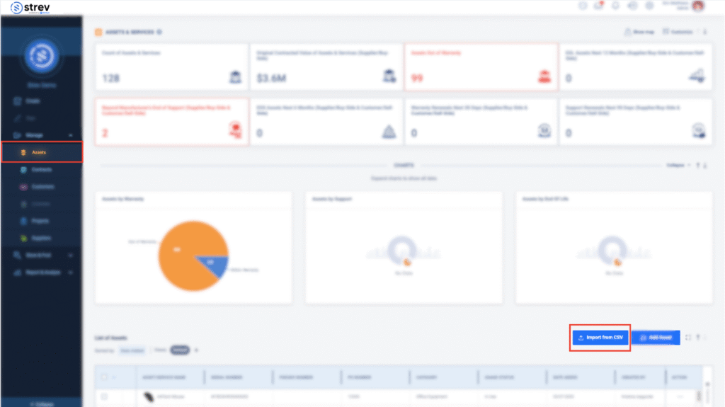
1. Navigate to the Bulk Import
- Go to Assets & Services in the sidebar.
- Click the Import from CSV button on the bottom-right of the asset table.

2. Prepare Your Upload File
- Download the sample template provided on the platform.

- Populate your asset data following the required format. Make sure fields like asset_name, serial_number, manufacturer, and usage_status are filled correctly.
- Save the file as .csv or .xlsx (max size: 30MB).
💡 Tip: Use dropdowns and lists in the sample template to minimize data entry errors.
3. Upload the File
- Click Select File and upload your prepared CSV or Excel file.
- The system will detect and preview your data.
4. Map and Validate Columns

- Match each column in your file with the corresponding Strev field.
- Column matching accuracy is shown for transparency.
- Review and confirm that all mandatory fields (marked with *) are mapped properly.
5. Verify and Review Errors
- Strev will automatically validate the data and highlight any issues.
- Rows with missing or unrecognized values will be flagged in red.
- Fix issues in the file or update your Strev configuration to include any missing values (e.g., new business units, support providers).
6. Finalize the Upload
- Once errors are resolved, click Upload.
- A confirmation screen will appear once the upload is in progress.
- Check your Import History to monitor progress and view file status (e.g., Completed, Completed with errors).
You’ll also receive an email notification once the upload finishes.
Troubleshooting Common Issues
| Issue | Solution |
| “Value does not exist in the system” | Pre-create the value in Strev (e.g., Business Unit, Support Provider) |
| Low matching accuracy | Double-check column headers and spelling |
| Upload stalls or fails | Make sure your file size is within 30MB and saved in the correct format |
💡 Pro Tips
- Do a test upload with a few rows before importing a full list.
- Use consistent naming for assets, locations, and related fields to avoid validation errors.
- All successfully uploaded assets will appear in your Assets & Services list immediately.
If you need further help, feel free to contact your Strev admin or reach out to our support team at support@strev.ai