Share this article:

Account Setup 3
Admin Settings 1
Assets 4
Audit Log 1
Contracts 1
Create 3
Documents 4
eSignature 1
Getting Started 4
Mobile App 7
Platform Navigation 2
Smart Repository 2
User Management 4

Understanding the Strev Dashboard

The Strev Dashboard is your home base. It gives you a real-time overview of your contracts, assets, suppliers, customers, and important activity—so you can stay in control without digging through menus. 

Let’s break down what you’ll see and how to navigate it effectively. 

Dashboard Layout 

The dashboard is organized into the following sections: 

Smart Tiles (Top Row) 

These tiles provide high-level metrics at a glance, such as: 

  • Total Active & Archived Contracts 
  • Renewals within 90 Days 
  • Assets Out of Warranty 
  • Pending Supplier/Customer Invites 
  • Estimated Spend & Contract Value 

You can click on each tile to drill down into detailed views, or edit the type of information depending on what you want to see as an overview. 

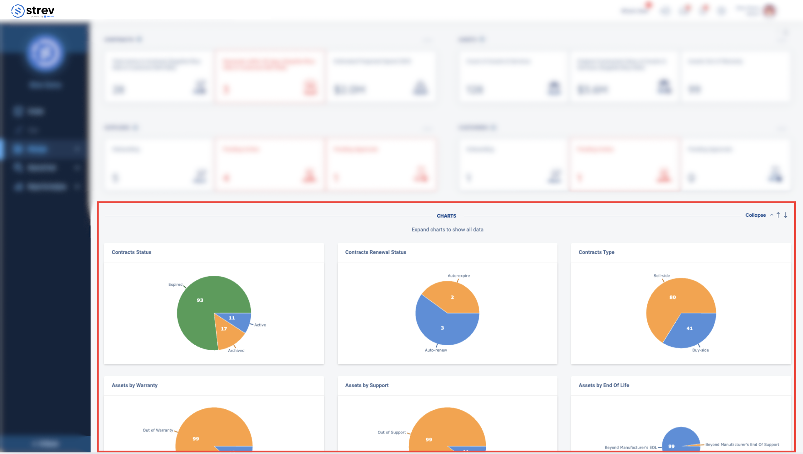
Charts Section 

Below the summary tiles, you’ll find interactive charts that visualize: 

  • Contract Status & Type 
  • Asset Warranty & Support 
  • Supplier/Customer Onboarding 
  • Expiring Contracts 
  • Geographic Distribution (Map view) 

Use this area to monitor trends and identify gaps quickly. 

Top-Right Navigation Controls 

At the upper-right corner of the screen, you’ll find your quick access tools: 

  • What’s New 
    Stay updated with new feature announcements, improvements, or platform news. 
  • Quick Add
    Click the plus (+) icon to quickly:
    • Add a project, contract, asset, supplier, or customer 
    • Upload a file or folder 
    • Compare documents side-by-side 
  • Action Inbox 
    This is your activity hub—track pending approvals, invites, and items that need your attention. 
  • Help Center
    Access help guides, FAQs, or raise a ticket to connect with our support team directly. 
  • Notifications 
    View alerts related to upcoming renewals, status changes, and system updates. 
  • Account Settings 
    Access workspace-wide settings such as company info, user management, and integrations. 
  • User Settings 
    Manage your personal profile, change your password, or log out. 

Sidebar Navigation (Left Panel) 

Use the vertical sidebar to explore major platform modules: 

  • Manage – Access Contracts, Projects, Assets & Services, Suppliers, Customers 
  • Store & Find – Use Smart Repository and RevAI for search and file management 
  • Report & Analyze – Dive into Custom Dashboards and exportable reports 

You can collapse the sidebar for more workspace. 

Need help navigating or configuring your dashboard? Contact our team at support@strev.ai, and we’ll guide you through it. 

Still stuck? How can we help?

1900 Powell St. Suite 700,
Emeryville, CA, 94608, USA

Email: support@strev.ai
Phone: +1 855-873-8683