Before you start managing contracts, assets, or users, it’s important to make sure your company workspace is properly set up. This includes adding your business name, location, and contact details.
Accessing Company Settings #
To update your company information:
- Log in to your Strev account.
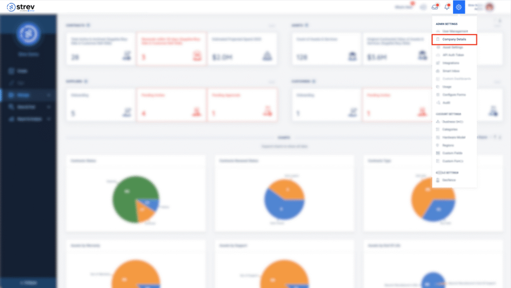
- Click the gear icon (⚙️) in the upper-right corner of your dashboard to open Account Settings.
- From the dropdown menu, click Company Details under Admin Settings.

Editing Your Company Details #
On the Company Details page, you’ll see editable fields for your workspace information. Click on any field to update the following:
- Company Name
- Country
- State/Province
- City
- Address Line 1 & 2
- Zip/Postal Code
- Phone Number
- Website
- Currency

💡 You can use the Quick Search Address link to automatically populate location fields via Google Maps integration.
As you update information in your company details, a toast message will appear indicating that the field has successfully been updated:
Why This Matters #
Setting up accurate company details helps:
- Standardize records across assets, contracts, customers, and suppliers
- Enable location-based filtering and reporting
- Improve collaboration across teams
Tips #
- All changes are saved automatically once you update a field.
- You can return to this page at any time to make edits as your organization grows or changes.
Need help with setup? Email support@strev.ai, and we’ll walk you through it.

