The Strev Dashboard is your home base. It gives you a real-time overview of your contracts, assets, suppliers, customers, and important activity—so you can stay in control without digging through menus.
Let’s break down what you’ll see and how to navigate it effectively.
Dashboard Layout #
The dashboard is organized into the following sections:

Smart Tiles (Top Row) #
These tiles provide high-level metrics at a glance, such as:
- Total Active & Archived Contracts
- Renewals within 90 Days
- Assets Out of Warranty
- Pending Supplier/Customer Invites
- Estimated Spend & Contract Value
You can click on each tile to drill down into detailed views, or edit the type of information depending on what you want to see as an overview.

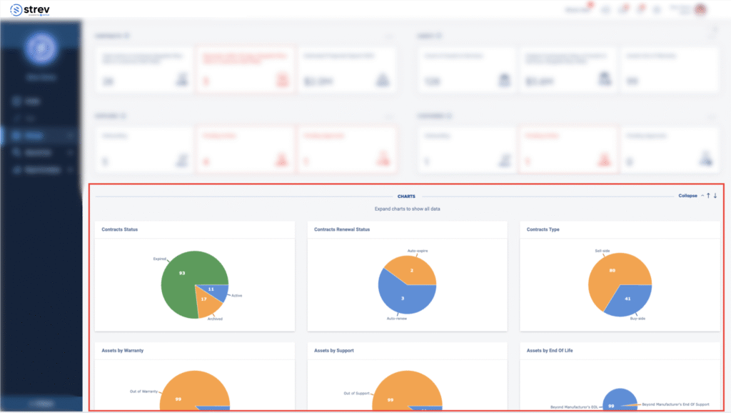
Charts Section #
Below the summary tiles, you’ll find interactive charts that visualize:
- Contract Status & Type
- Asset Warranty & Support
- Supplier/Customer Onboarding
- Expiring Contracts
- Geographic Distribution (Map view)
Use this area to monitor trends and identify gaps quickly.

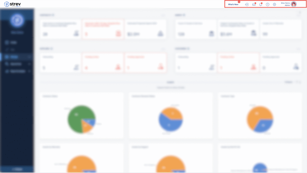
Top-Right Navigation Controls #
At the upper-right corner of the screen, you’ll find your quick access tools:
- What’s New
Stay updated with new feature announcements, improvements, or platform news. - Quick Add
Click the plus (+) icon to quickly:- Add a project, contract, asset, supplier, or customer
- Upload a file or folder
- Compare documents side-by-side
- Action Inbox
This is your activity hub—track pending approvals, invites, and items that need your attention. - Help Center
Access help guides, FAQs, or raise a ticket to connect with our support team directly. - Notifications
View alerts related to upcoming renewals, status changes, and system updates. - Account Settings
Access workspace-wide settings such as company info, user management, and integrations. - User Settings
Manage your personal profile, change your password, or log out.

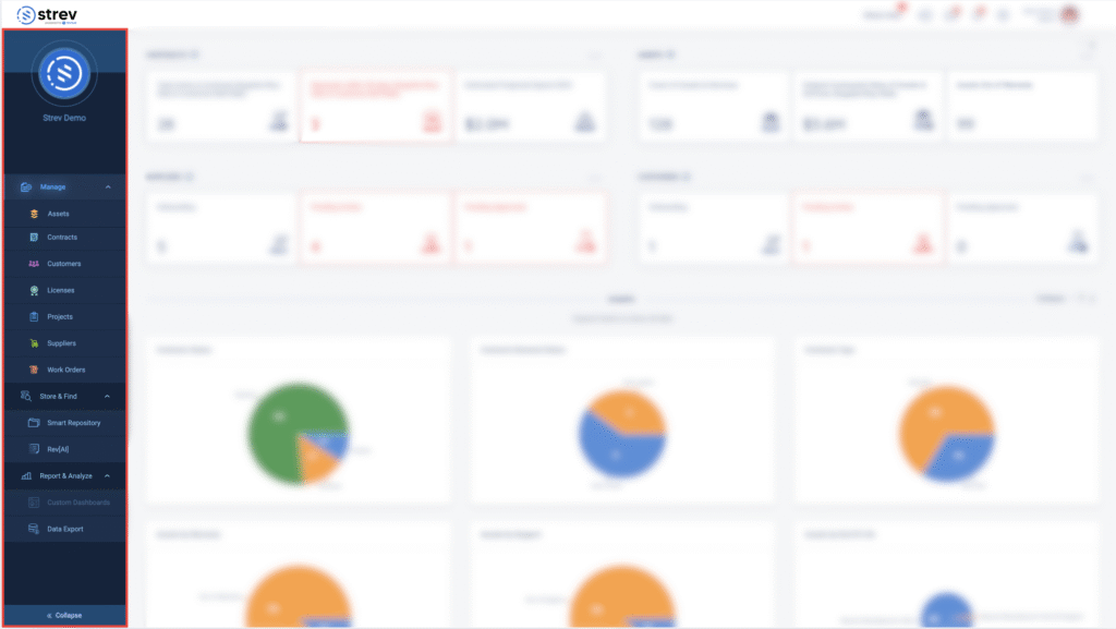
Sidebar Navigation (Left Panel) #
Use the vertical sidebar to explore major platform modules:
- Manage – Access Contracts, Projects, Assets & Services, Suppliers, Customers
- Store & Find – Use Smart Repository and RevAI for search and file management
- Report & Analyze – Dive into Custom Dashboards and exportable reports
You can collapse the sidebar for more workspace.
Need help navigating or configuring your dashboard? Contact our team at support@strev.ai, and we’ll guide you through it.